Products
Platform
General
Public groups
We're migrating to the Cisco Community on March 29. The Meraki Community will enter read-only mode starting on March 26.
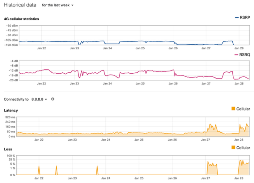
Customers will now be able to view cellular health data over time in the Meraki dashboard. This will allow them to easily monitor the signal level, signal quality, and connectivity with stats such as RSRP, RSRQ, Loss, and Latency.