Experiencing a network outage or a sudden performance drop often leaves network administrators searching for the answer: 'What changed? Now, with Meraki Assurance, finding the answer is easier than ever before.
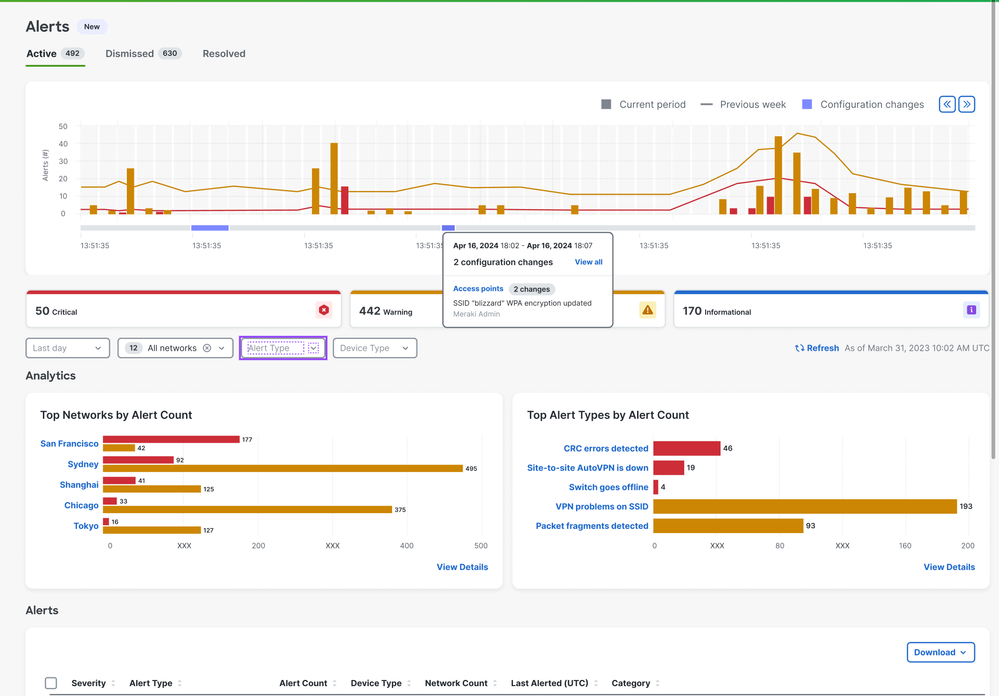
We're thrilled to introduce the Configuration Change Timeline to the Assurance Overview and Network Level Alerts pages. This powerful new feature empowers network administrators to quickly pinpoint the root cause of network performance issues by seamlessly correlating changes in network behavior with recent configuration modifications.
Assurance >> Overview

Assurance >> Alerts

How to Access:
This exciting new feature is available to all Meraki customers. To start using it, simply navigate to Assurance > Overview or Assurance > Alerts within the Meraki dashboard.
For more information on this refer to this documentation.