We are excited to announce that our new AP Neighbors feature will become publicly available for beta soon! AP Neighbors aims to provide enhanced visibility and insights to Meraki dashboard users on their access point environments.
Designed to greatly improve the management of access point RF interference, AP neighbors provides IT administrators with the tools necessary to maintain network performance and proactively address potential poor performance due to signal overlap from multiple APs.
AP Neighbors Page


The AP neighbors page is set-up to help visualize the four key categories of potential RF interference:
Interfering APs on the same channel
Interring APs with some overlap
Non-interfering APs
Total in-network neighbors
Within each category, users can view specific interference examples and identify several key metrics, including client connection numbers, channel utilization, and RSSI value. By utilizing these KPIs, users can proactively troubleshoot specific connectivity issues simply.

In the above image we can see the detailed metric view of a network's interference based on RSSI strength (x-axis) across all in-network APs that contributes to either high, moderate, or low interference situations.
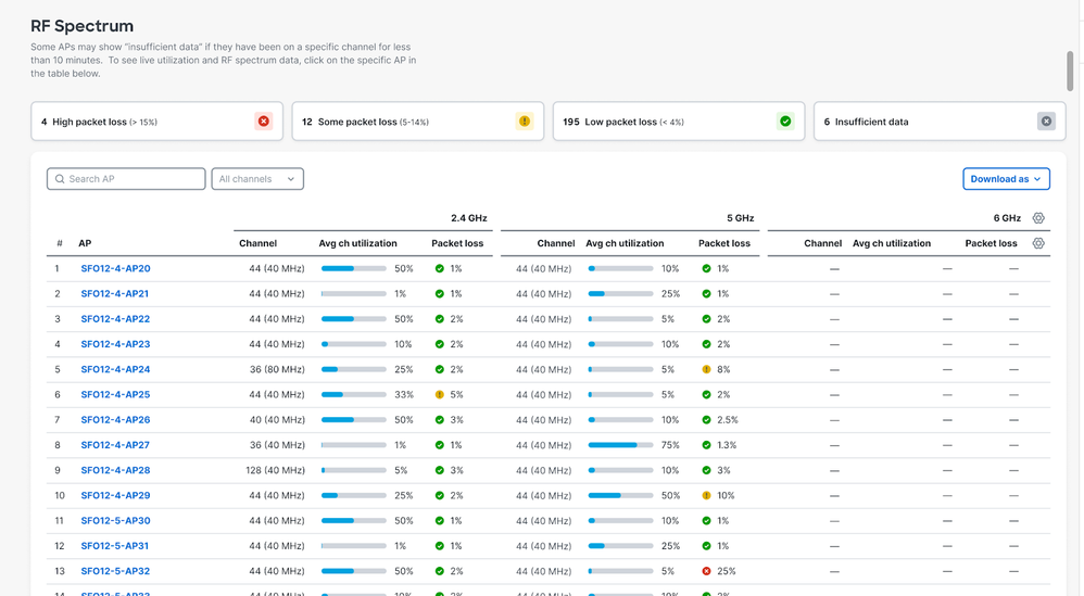
RF Spectrum Overview
The RF Spectrum overview page (see below) provides users with crucial, real-time data on their RF environments.

Administrators will be able to identify problematic channel utilization or packet loss situations, and hone in on specific APs for precise troubleshooting.
Learn more about AP Neighbors in our documentation and feel free to check the feature out via Early Access in the Meraki dashboard!