今までに自分のオーガナイゼーションで誰がどんなAPIエンドポイントを使っていて、そのパフォーマンスに問題がないかを確認したいと思ったことはありませんか?
今回は API Analytics が 皆様のダッシュボードに新ページとしてリリースされたことをお知らせします 。
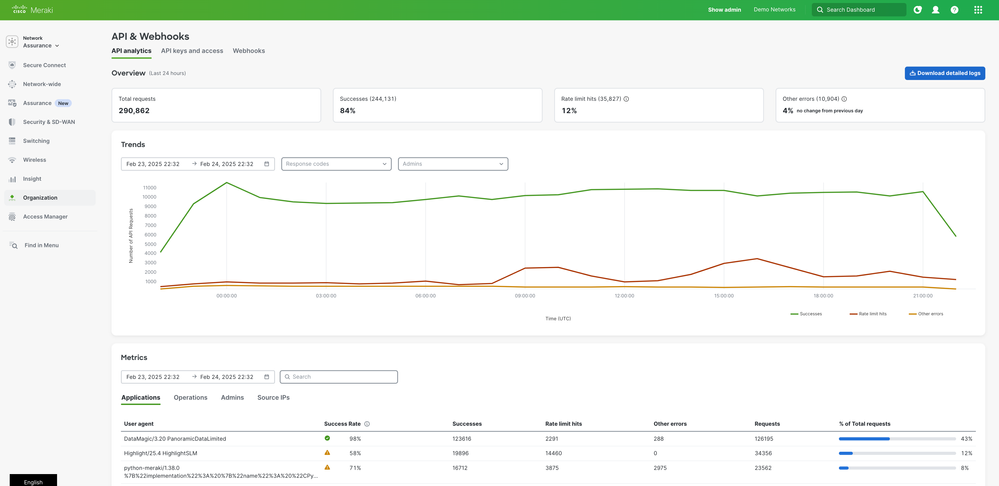
この新機能は 、組織の様々な役職の方がダッシュボード API の使用状況をより詳細に把握できるように設計されています。
API Analytics を使用すると、API のパフォーマンスを監視し、使用傾向を追跡し、レート制限のヒットなどのエラーをより効果的にトラブルシューティングできるのです。
どんなことが確認できますか?
✅ 概要スナップショット – 主要な API 使用状況メトリックのスナップショットを一目で確認できます。
📊 使用傾向の視覚化 - 直感的なグラフで時間の経過に伴う API の使用状況を追跡できます。
📌 使用状況メトリクス – 誰がどんなエンドポイントを実行しているのか、注意が必要な領域を特定できます。
📁 CSVリクエストログのダウンロード – APIリクエストログをエクスポートしてより詳細な分析を行ったり、他のユーザーと共有したりできます。
詳細はMeraki Documentation をご参照ください。
どこで確認できますか?
オーガナイゼーション >> API & Webhooks から API Analytics ページを確認できます。

API の使用状況を把握し、効率的で高パフォーマンスなネットワーク運用を目指しましょう!