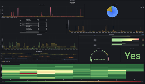
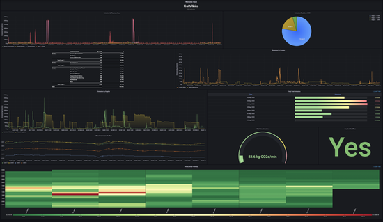
Ecofye has joined as the newest member of the Meraki Marketplace and Ecosystem with their Automated Live Emissions Tracking application.
Ecofye assists companies in their journey towards sustainability by analyzing data from Meraki MV smart cameras, MT sensors, and other data sources to monitor real-time emission contributions.
- Automated data gathering
- Carbon footprint analytics
- ESG reporting across Scope 1, 2, and 3 emissions
See Ecofye's app on the Meraki Marketplace to learn more and request a demo:
https://apps.meraki.io/en-US/apps/417290/automated-live-emissions-tracking
